Join a vendor network that keeps you busy. Consistent jobs. Fast weekly payment. Powerful tools. Dedicated support.

Your next customers are already on the platform
Stop chasing leads. Jobs arrive via push notification with full scope, address, unit details, gate codes, and required tasks, before you even leave the house.



Not net-60. Not net-30. Weekly direct deposit so you can reinvest in your business, cover payroll, and plan with confidence.
You're not just getting an app, you're getting a dedicated operations team and enterprise-grade tools invested in your success.

Your performance is tracked, quality rating, reliability, callback rate, so the best vendors rise. And when you need help, a real operations team picks up.

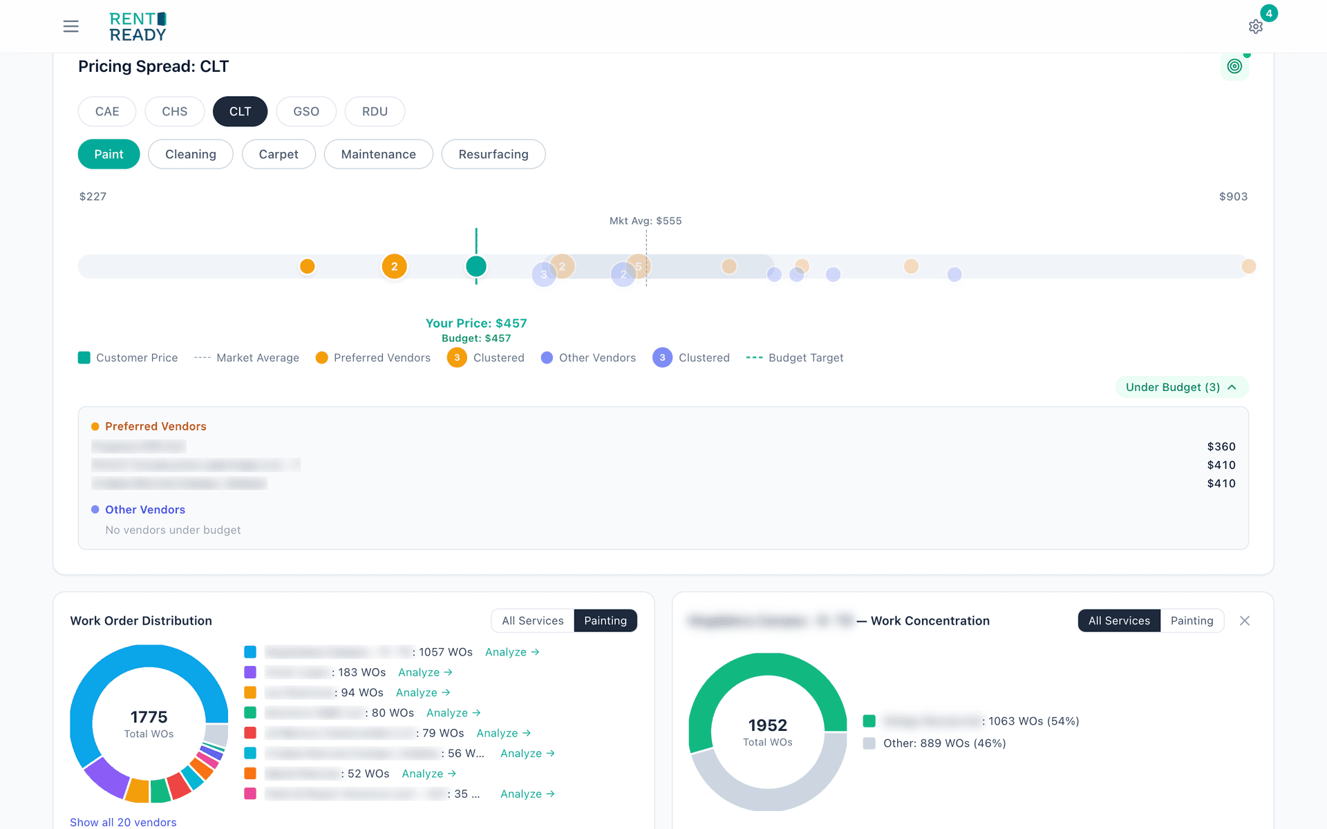
See how your rates compare to customer budgets and market averages. Adjust pricing by trade and floorplan to win more work without leaving money on the table.

Aggregate pricing data from hundreds of operators, by trade, by market. Know exactly where your rates sit so you can grow strategically, not blindly.
Guided checklists, photo documentation, and built-in quality checks, fewer callbacks, higher ratings, happier property managers.




See your quality score, reliability rate, and how your pricing compares to the market, tools to grow your business, not just do the work.
Hear from vendors in the network, how the platform fits into their day, what changed when they joined, and why they stay.
From application to your first paycheck, here's what the process looks like.
Fill out a simple application with your service areas and specialties.
We verify your credentials, COI, and run a background check.
Get matched with properties in your area, work arrives via push notification.
Complete work, submit photos, and get paid fast, every week.


I like working with Rent Ready because of the flexibility and the availability, there’s always work to be done and you always know what you’re going to do.
Apply today to join a vendor network with consistent work, weekly payment, and the tools to scale.
Apply Now →